Transform the Way You Manage Education with StaffViz

Empower your institution to succeed with StaffViz, the all-in-one platform built for educational excellence. From attendance and productivity tracking to creating optimal schedules, we simplify operations so that your staff can focus on what truly matters: education.

Img
Elevate Educational Workflows

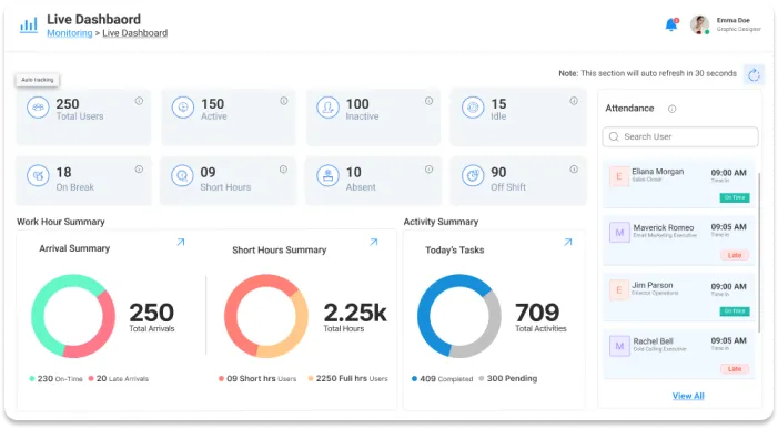
Centralized Attendance and Task Management

Say goodbye to scattered tools and hello to a streamline staff’s activities with StaffViz:

  • Track daily attendance and monitor working hours, breaks, and overtime with instant reporting for complete visibility.
  • Assign tasks to your teaching or administrative staff and have their progress tracked in real-time. From lesson planning to organizing a school event, get all the latest information quickly.
  • Oversee extracurricular programs, special projects, or events with established deadlines and accountability measures.

With StaffViz, you gain the clarity and control needed to ensure a smooth, productive day.

Img
Img

Smart Tools Tailored for Education

Improve Productivity with Project Scheduling and Progress Reports

Effective project or task scheduling and data-driven decisions are the backbone of a thriving institution. StaffViz empowers you with tools to manage both:

  • Use Team View to see who’s available, teaching, or on leave, and create balanced schedules that prevent overlaps and maximize efficiency.
  • Track time spent on tasks, projects, or classes and analyze trends to improve how your institution operates.
  • Use detailed reports to allocate resources, balance workloads, and identify areas of improvement.

From classrooms to administration, StaffViz keeps everyone aligned and productive. 

Integrated Solutions for Seamless Operations

Bring All Your Favorite Tools Together

StaffViz works with the tools you already love, creating a unified workflow that saves time and reduces effort:

  • Sync StaffViz with platforms like Google Calendar, Zoom, and Microsoft Teams using Zapier to connect effortlessly across systems.
  • Task updates, attendance tracking, and schedule changes for smooth communication across your institution.
  • Say goodbye to manual updates and focus on creating value with synchronized, up-to-date information. 
Img
Img

Role-Based Access Control of Institution’s Data

Protect What Matters Most

StaffViz helps you manage access to your institution’s critical data with role-based controls, ensuring that the right people have the right information.

  • Assign role-based permissions to ensure only authorized staff can view specific data.
  • Safeguard student records, staff details, and operational information without disruptions.
  • Maintain security while giving your team the access they need to perform their roles effectively.

Trust StaffViz to safeguard your data while you focus on delivering quality education. 

Explore Features Built for Education

Empowering Your Institution with Smarter Tools

  • Attendance Tracking
  • Time Management
  • Task Scheduling
  • Integration Tool
Img

Key Features to Maximize Compliance and Accurate Record Keeping in Farming Operations with StaffViz

Payroll Management
Time Tracking
Time Sheets
Screen Capture
Attendance Management
Reports & Analytics
Get Started with StaffViz

Revolutionize Education Management Today

Why settle for old systems and chaotic workflows? On one platform, StaffViz brings everything you need to manage your institution with ease. From attendance to productivity insights, take charge of your institution's future and set a new standard for operational excellence today.

Start Your Free Trial
Logo

Comprehensive Feature Tour

Knowledge Base

We Have the Right Answers to Satisfy Your Queries!

StaffViz offers scalable features designed to meet the needs of large organizations, ensuring streamlined operations and enhanced collaboration across departments.

StaffViz streamlines processes to boost productivity and promote collaboration, empowering you to succeed in competitive markets.

StaffViz provides real-time tracking and management capabilities, allowing freelancers to stay organized and efficient. It helps with task monitoring, time tracking, and workflow optimization for maximum productivity.

Vizbot Image
VizBot

Powered by Staffviz