Automated Timesheets for Workforce Productivity

Replace outdated methods of time tracking, such as paper timesheets, spreadsheets, and estimates. Employee tracking comes alive with StaffViz, which has an intelligent, automated timesheet system for accuracy, compliance, and hassle-free payroll integration.

Img

Simplified Time Logging

No more manual logging or tedious data entry. StaffViz simplifies time tracking with an online timesheet app where employees can enter work hours, track attendance, and allocate time to specific projects or tasks. Whether you manage hourly or salaried employees, tracking work hours is seamless and ensures precise billing.

Img
Img

Accurate Payroll Based on Precise Time Logs

Real-time tracking allows employees to work hours across teams and projects. Automated payroll integration calculates billable hours based on hourly rates without manual effort. Managing regulated overtime becomes effortless, helping businesses track overtime accurately to ensure compliance and manage costs.

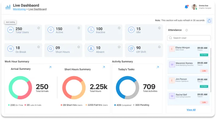
Complete Visibility, Zero Blind Spots

Businesses can keep an eye on employees who put in extra hours, took time off, or are on vacation thanks to StaffViz's intelligent dashboard, which offers complete visibility. Real-time attendance tracking and project participation are shown. By identifying irregularities like missing clock-ins and odd work schedules, technology assists companies in adhering to labor regulations.

Img
Img

Data-Driven Insights for Strategic Workforce Planning

Use actionable insights to maximize workforce planning and management. Automate payroll and timesheet approvals for correctness and efficiency with automated workflows. Managers gain visibility into real-time analytics for project status, hours worked, and labor costs control.

Access Anytime, Anywhere

It's easy to get started with StaffViz. Invite staff, assign tasks, and begin recording work hours right away. A cross-platform interface that is easy to use allows staff members to log in from any device, guaranteeing accessibility and convenience.

Img
Vizbot Image
VizBot

Powered by Staffviz